MVP Now Available
kubmin logo

kubmin

Workload Intelligence

Brings workload intelligence provisioned on runners. Monitor, analyze, and optimize your workloads with energy-powered intelligence.

kubmin.ksctl.com
kubmin dashboard showing workload list with SCI scores and sustainability metrics
Flagship Features

Intelligent Cost & Waste Optimization

Detect waste, optimize instance types, compare deployments, and cut costs — powered by energy-aware analysis that sees what others miss.

Waste Detection Engine

Find idle workloads burning money 24/7. Detect resources using 25% of what they requested. Get Quick Wins with ready-to-use kubectl commands.

Detection Types 3 Detection Types

Instance Type Optimizer

Wrong instance type? DRF-based workload profiling recommends top 3 alternatives with cost savings calculated for each option.

Potential Savings
Up to $97/mo savings

Deployment Impact Tracking

Compare any two image versions. See exactly how your code change affected energy, cost, CPU, and memory usage.

Comparison Metrics
5 comparison metrics

Regional Cost Comparison

Same workload, different regions, different prices. Compare every region with carbon trade-offs side by side.

Coverage
All regions analyzed
Dashboard Preview

See Your Waste Analysis
in Action

Access kubmin's web dashboard to detect waste, view Quick Wins, and compare deployments. Everything you need to cut costs in one unified interface.

Waste Analysis Overview

kubmin.ksctl.com/workloads
kubmin dashboard showing workload waste analysis and optimization opportunities

Detect idle and overprovisioned workloads at a glance

Waste & Instance Analysis

kubmin.ksctl.com/analyse
Waste analysis showing idle workloads, overprovisioning, and instance type recommendations

Detect idle, overprovisioned workloads and get instance recommendations

Quick Wins

kubmin.ksctl.com/analyse/quickwins
Quick Wins showing actionable kubectl commands to reduce waste

Get ready-to-use kubectl commands for immediate savings

Regional Cost Analysis

kubmin.ksctl.com/analyse/region
Regional cost comparison showing pricing and carbon trade-offs across regions

Compare costs and carbon impact across regions

Deployment Comparison

kubmin.ksctl.com/compare
Deployment comparison showing energy, cost, and resource impact between versions

Compare deployment versions side by side

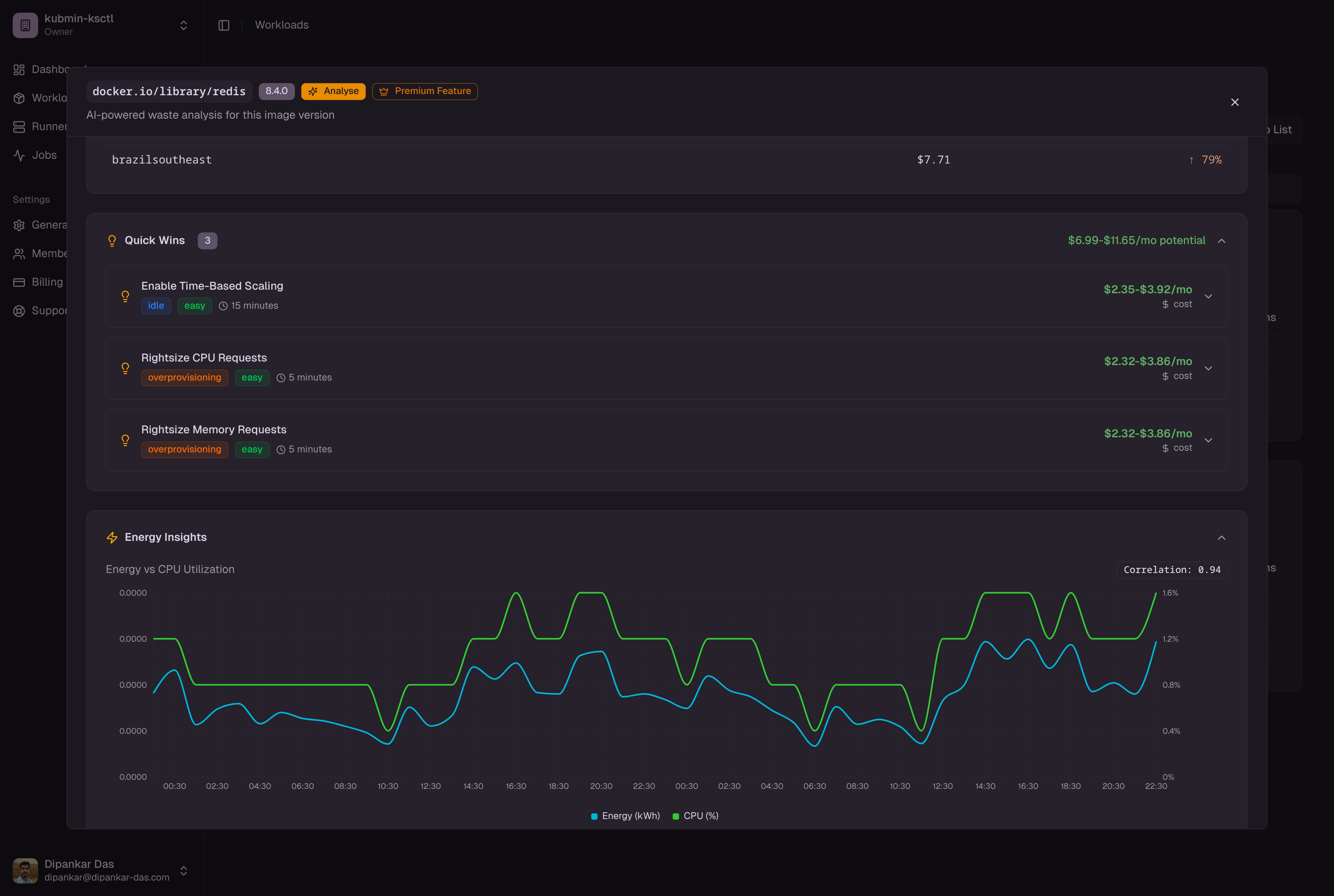
Hourly Workload Detail

kubmin.ksctl.com/workloads/details
Hourly workload detail showing energy consumption, CPU, and memory trends over time

Track energy, CPU, and memory trends with hourly granularity

Automated waste detection
One-click Quick Wins
Deployment comparison
Energy-Powered Analysis

Energy Doesn't Lie

Most monitoring tools only see CPU and memory. kubmin uses energy consumption data to detect waste that traditional metrics miss — idle workloads that look busy, overprovisioned resources hiding behind averages.

The cheapest Kubernetes resource is the one you're not wasting

Why Energy-Based Detection?

Energy reveals patterns CPU metrics hide. Idle detection using Kepler power data catches workloads that look active but aren't producing value — waste that traditional monitoring completely misses.

Learn about SCI Spec

A-F Efficiency Grades

Every workload gets an energy efficiency grade. Watts-per-core scoring makes it instantly clear which workloads need attention — no dashboards to interpret, just letter grades.

Instant Clarity

Node Energy Hotspots

Identify which nodes are burning the most energy relative to their workload. Pinpoint infrastructure-level optimization opportunities that save real money.

Find Hidden Waste
Grade Every Workload!
nginx:1.21
Grade: A
0.8 W/core
redis:7.0
Grade: C
2.4 W/core
postgres:14
Grade: B
1.5 W/core
node:18-alpine
Grade: A
0.5 W/core
Simple Process

Start Saving in 4 Steps

Get started with kubmin in minutes and begin finding waste and saving money

1

Connect Your Clusters

Use the kubmin web dashboard to connect your existing Kubernetes clusters or create new ones via ksctl. Works with EKS, AKS, and self-managed clusters.

  • Import from cloud providers
  • Or create via ksctl integration
  • Automatic RBAC setup
kubmin Dashboard
✓ Cluster 'production-eks' connected
✓ Ready to monitor workloads
Prometheus Setup
✓ Prometheus deployed
✓ Grafana configured
✓ Metrics collection active
2

Deploy Prometheus Stack

kubmin automatically deploys and configures Prometheus and Grafana via the dashboard. Monitoring starts in minutes with zero manual configuration.

3

Analyze & Detect Waste

Label and annotate the workloads you want to analyze. kubmin picks up events from your cluster and checks each workload for idle patterns, overprovisioning, and energy inefficiency. Get a waste report with dollar amounts.

$142/mo
Waste Found
8
Quick Wins
3
Idle Workloads
Waste Analysis Complete
! Idle pattern detected ($47/mo)
! Overprovisioned resources ($68/mo)
✓ Quick Wins ready
kubmin Quick Wins
$ kubectl set resources deploy/redis-cache --limits=cpu=250m,memory=256Mi
→ Save $27/mo (overprovisioned)
$ kubectl scale deploy/legacy-worker --replicas=1
→ Save $41/mo (scale down idle replicas)
4

Optimize & Save

Act on Quick Wins with ready-to-use kubectl commands. Compare deployment versions. Switch to recommended instance types. Track your savings over time.

  • Quick Wins with kubectl commands
  • Instance type recommendations
  • Deployment impact comparison
Simple Pricing

Simple Pricing

Transparent, predictable pricing. Fixed monthly fee with no hidden costs or surprise bills.

Explore

$0 /month
  • 1 cluster
  • 1 workload
  • 1 team member
  • SCI tracking (2 days retention)
  • Basic workload overview
  • Community support
Get Started
Most Popular

Affordable

$19.99 /month
  • 5 clusters
  • 5 workloads
  • 10 team members
  • Complete workload view
  • Waste analysis + SCI tracking (2 days retention)
  • Instance optimization
  • Regional cost comparison
  • Deployment comparison
  • Quick Wins with kubectl commands
  • Energy efficiency grading (A-F)
  • Priority support
Get Started

Premium

$49.99 /month
  • 20 clusters
  • 20 workloads
  • 50 team members
  • Complete workload view
  • Waste analysis + SCI tracking (2 days retention)
  • Instance optimization
  • Regional cost comparison
  • Deployment comparison
  • Quick Wins with kubectl commands
  • Energy efficiency grading (A-F)
  • Dedicated support
Get Started
No Hidden Fees
Cancel Anytime
All Plans Include Built-in Prometheus & Grafana
Common Questions

Frequently Asked Questions

Everything you need to know about finding and fixing Kubernetes waste

Still have questions? We're here to help!